
Introduce
최근 프로그래밍 공부를 하면서 부쩍 이전보다 집중력이 떨어졌음을 느꼈다. 그래서 아이폰의 스크린 타임처럼 수치적으로 내가 얼마나 집중하고 있는지 보여 줄 수 있으면 어느정도 목표치를 갖고 집중할 수 있겠다고 느꼈다. 그래서 알아보던 중 순수 프로그래밍 시간을 측정하는 wakatime 에 대해 알게 되었다.
wakatime은 개발자의 코딩 시간을 자동으로 기록하고 시각화해주는 시간 추적 도구 이다. 동작 방식은 실제로 키보드 입력이나 마우스 활동이 있는 시간만을 기록 한다. 지정한 시간만큼 동작이 없으면 세션 종료로 간주하고 다시 동작이 발생하면 새로운 세션이 시작된다. 설치 방법은 매우 간단하며, 개발자들이 주로 사용하는 다양한 통합개발환경에서 지원한다. 추적된 시간은 Dashboard 에서 시각화하여 확인 할 수 있다.
⚠️ 프로젝트 이름은 기본적으로 루트 폴더명 으로 자동 설정 된다.
Sign Up (회원가입)
wakatime (https://wakatime.com) 사이트 접속 후 이메일 혹은 GitHub 연동 가입한다.

플랜을 선택한다.
현재는 무료 플랜으로 충분하다. 무료 플랜이라도 7일의 통계기간과 1개의 목표를 지정할 수 있다.

로그인 후 Setting - Account - API Key 으로 이동해서 자신의 API Key 를 획득한다.

Implement - VSCode
- guide : https://wakatime.com/vs-code
WakaTime plugin for VS Code
An open source VS Code extension for automated programming metrics.
wakatime.com
VSCode - Extensions 에서 wakatime 검색 후 설치한다.

F1 을 눌러 명령 팔레트를 활성화 하고 WakaTime: Api Key 검색 후 이전에 획득한 자신의 API Key 입력한다.
VSCode 하단에서 WakaTime 세션 연결을 확인한다.

Implement - IntelliJ
WakaTime plugin for IntelliJ IDEA
An open source IntelliJ IDEA extension for automated programming metrics.
wakatime.com
[작성중]
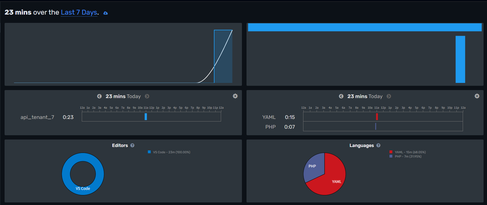
Dashboard 구성


각 Dashboard 가 의미하는 바는 아래와 같다.
Summary (요약 화면)
- 오늘, 이번 주, 이번 달, 커스텀 기간에 대한 총 통계 ****시간 확인 가능
- 통계 데이터
- 주간 프로젝트 시간 통계 그래프
- 주간 카테고리 시간 통계 그래프
- 하루 프로젝트 시간 통계 그래프
- 하루 사용 언어 통계 그래프
Editors
- VS Code, IntelliJ, PyCharm 등 사용한 개발 도구별 시간 분석
Languages
- Python, JavaScript 등 언어별 누적 시간과 비율 제공
- 일/주/월별 추이 확인 가능
Operating Systems
- 개발 환경 운영체제를 의미
Machines
- 여러 컴퓨터에서 작업한 경우 기기명 별로 시간 분류
Today
- 코딩 시간 일일 평균 통계
Weekdays
- 사용자의 활동을 유형별로 분류해서 보여주는 통계 지표 (Coding, Debugging, Building 등)
Ref
'ETC > ETC' 카테고리의 다른 글
| [Tech] AI가 해주는 코드리뷰 - CodeRabbit (0) | 2025.05.08 |
|---|---|
| [ETC] YAML 문법 정리 (0) | 2024.05.21 |
| [Git] 자주쓰는 깃 명령어 모음 (CLI) (0) | 2022.11.11 |
| [Contest] 2022 국방 데이터 활용 경진대회에 참가하다 - 국방 단어교정 체계 (0) | 2022.09.18 |
| [Software] Visual Studio Code 활용 이야기 (0) | 2022.08.29 |